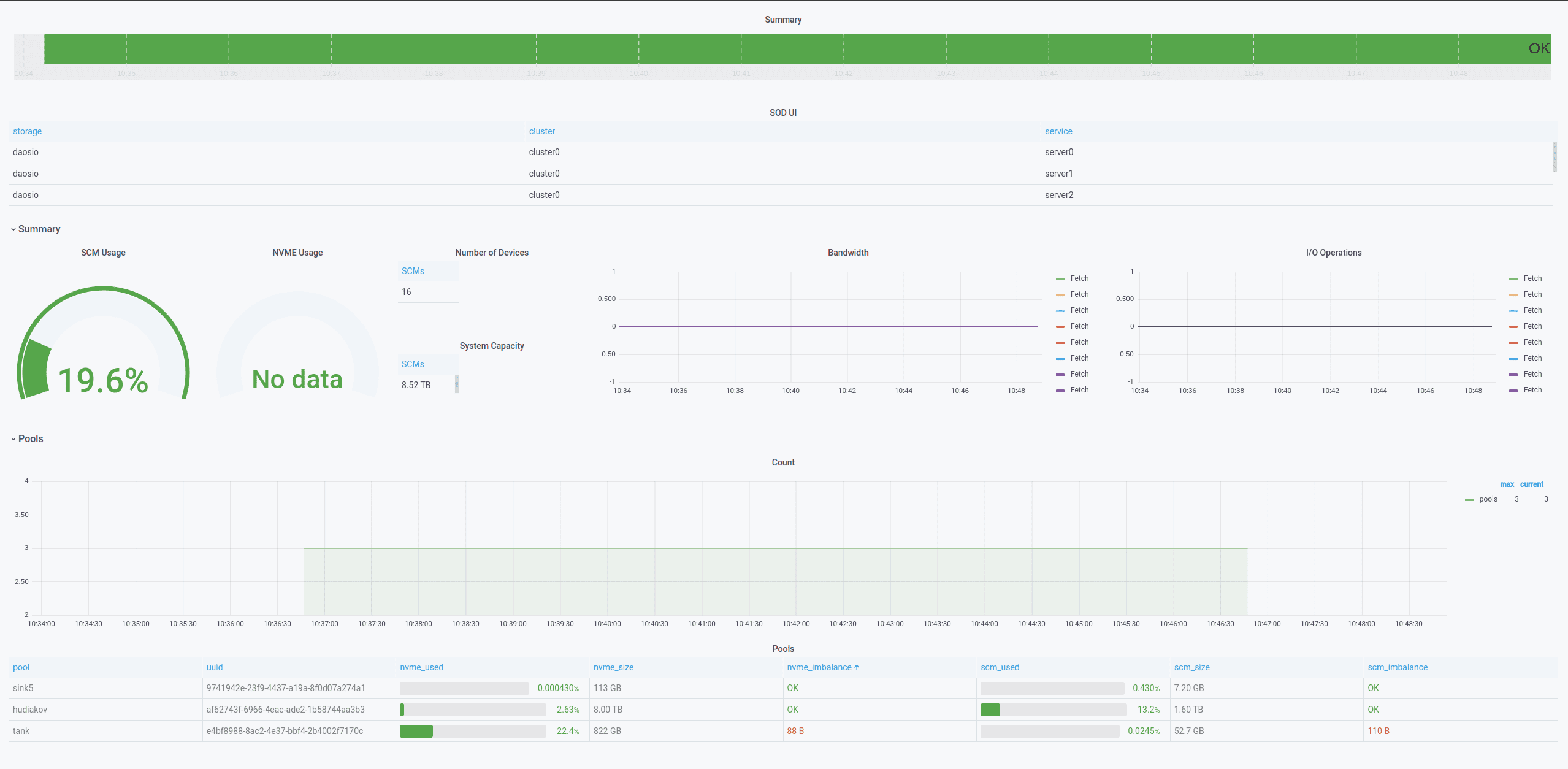
Мониторинг системы хранения данных DAOS
Общий дашборд всех доступных СХД
| Статус | Описание |
|---|---|
| Created | Ресурсы СХД созданы, но не распределены |
| Distributed | Ресурсы СХД созданы, распределены, СХД готова к запуску |
| Live | СХД запущена и работает в полном режиме |
| Dead | Ресурсы СХД on-demand, после завершения задачи (через некоторое время переместятся в архив) |
| Deleting | СХД удаляется |
| Down | СХД остановлена |
| Degraded | СХД запущена и работает в неполном режиме (переехал сервис, выпал диск и/или необходимо обслужить пул) |


